TLDR
- Solana trades at $86.46 with a modest 1.80% 24-hour gain, hovering near critical $84–$86 support territory
- Technical indicators show RSI at 35.41 and negative MACD readings, suggesting subdued momentum
- Bulls need to reclaim $90 resistance for upside continuation; loss of current support could trigger further decline
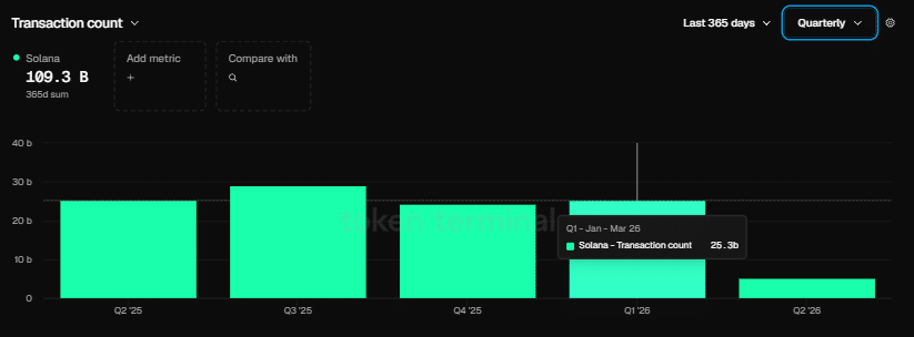
- Network recorded 25.3 billion transactions in Q1 2026—more than 125 times Ethereum’s 200 million
- Nick Ducoff from Solana Foundation highlights blockchain’s compatibility with all four tokenized equity trading frameworks
Solana is currently positioned at $86.46, registering $4.80 billion in 24-hour trading volume alongside a market capitalization of $49.52 billion. While the token posted a 1.80% increase over the last day, overhead resistance continues to limit upward momentum.

Market analyst BitGuru shared insights on X, noting that Solana seems to be establishing a foundation within the $84 to $86 range. According to BitGuru’s analysis, the $90 threshold has consistently served as a barrier, while the present consolidation zone could provide a springboard for upward movement should the floor remain intact. However, the analyst emphasized the technical structure remains delicate.
The Relative Strength Index currently registers 35.41, positioned beneath the 50 midpoint. This reading indicates restrained demand from market participants.
The MACD indicator rests in negative territory at -19.94. With the signal line positioned at -21.06, a potential crossover pattern is developing, though no definitive reversal signal has materialized to date.
Solana’s 20-day simple moving average stands at $101.26, while the 50-day SMA sits at $105.03. Both metrics remain significantly above current price levels, underscoring the near-term bearish trajectory.
Blockchain Metrics Paint Contrasting Picture
While price action appears subdued, Solana’s underlying network performance demonstrated substantial expansion throughout Q1 2026. The blockchain processed 25.3 billion transactions during this period, dramatically outpacing Ethereum’s 200 million—Ethereum’s most robust quarterly performance on record.

The network welcomed 4,100 fresh developers during the quarter, pushing its developer market share to 23%. Meanwhile, Ethereum experienced a contraction in developer participation over the identical timeframe.
Co-founder Raj Gokal revealed that stablecoin transaction volume on Solana reached $1 trillion throughout the previous year. He noted that activity in the most recent month alone approached that annual total, representing approximately 12-fold year-over-year expansion in stablecoin utilization.
Despite these robust blockchain fundamentals, the SOL/ETH trading pair concluded Q1 with a 5.84% decline, indicating price hasn’t yet aligned with network performance metrics.
Foundation Highlights Tokenized Securities Infrastructure
During a recent appearance on TheStreet Roundtable, Nick Ducoff—who leads institutional growth initiatives at the Solana Foundation—explained that Solana maintains infrastructure capable of accommodating all four recognized frameworks for tokenized equity trading: the digital twin approach, the continuous AMM structure, the direct transfer agent methodology, and the DTCC entitlement system.
“Solana’s ambition to become the on-chain Nasdaq and serve as the foundation for internet capital markets is increasingly within reach,” Ducoff stated.
While refraining from forecasting which framework might ultimately dominate, he confirmed that Solana’s technical architecture presently accommodates each variation.
For SOL holders, the immediate upside target remains the $90 resistance level. Should the current $84–$86 support zone fail to hold, traders should prepare for a more substantial downward move.


